Morpho如何完成DeFi领域的涅槃重生?
DeFi 不行了?
似乎是这样的,社区没有多少人再愿意谈论起 DeFi 协议。可事情的另一方面是,美国前总统特朗普的家族正在计划构建一全新的 DeFi 项目 World Liberty FInancial。大火的 meme 为 Solana Dex 创造了数以百亿计的交易量,Lido、Uniswap、Pancake 甚至是本轮牛市异军突起的 Ethena 仍然是最赚钱的那一部分链上协议。虽然 DeFi 势头不够猛,但胜在持久和稳定。

年度累计收益
其中借贷平台作为链上资金容量最大的赛道之一,甚至说是最重要也不为过,因为 TVL 更高的 Liquid Staking 本身某种程度上只是 Wrap 的渠道,需要 Lending 和 Dex 等平台才可以拥有流动性和广泛用例。
在整个加密行业追求 PMF 和实际营收的情况下,很多 DeFi 靠补贴维系生存和数据的把戏已经靠不住了。而随着 DeFi 的平台效应越来越强,能在如今的市场中数据持续创造新高的 DeFi 项目并不多见,而其中发展势头最强的,要数累计融资额超过 7000 万美元的 Morpho。
Morpho 在 2024 年 8 月份宣布获得了来自 Ribbit Capital、a16z crypto、Coinbase Ventures、Variant、Brevan Howard、Pantera、Blocktower 以及其他 100 多个投资方的 5000 万美元融资。在上个牛市时创立,经过熊市低谷并再次崛起的 Morpho 也靠着创新走出了类似 Solana 和 Pendle 那种涅槃重生之路。Morpho 的设计不仅服务于终端用户,也为开发者和企业提供支持,其目标是超越加密领域,成为新型互联网原生金融系统的基石。
自推出以来,Morpho 已累积超过 30 亿美元的资产供应,成为全球最常用的 DeFi 协议之一。更值得注意的是,从类似 Aave 和 Compound 的「L2」,转型成为有独创之处的 DeFi 借贷基础设施,Morpho 的 TVL 数据甚至已经接近了曾经的「母体」L1 Compound,有些数据维度甚至已经超越 Compound。在市场唱衰 DeFi 的大背景下,Morpho 的崛起对整个赛道有极强的借鉴性。
Morpho 团队背景,以及 Optimizer 历史和技术,(Aave、Compound 的「L2」)
就像是英伟达的 GPU 霸业是一步步寻找使用场景,迭代出来的一样。Morpho 也是从改进优化 AAVE 和 Compound 的细分市场中逐渐发展出来的。
伴随着 DeFi Summer 而产生的 Morpho,在协议初始阶段中将自己的定位于提升已有 DeFi 协议的资金效率,「将 Compound 或 AAVE 使用的流动性池模型与订单簿中使用的点对点匹配引擎的资本效率相结合。通过提供相同的用户体验、流动性和清算参数来改进 Aave 或 Compound,但由于点对点匹配,APY 有所提高。」
最初版本的 Morpho 简单来说就是将用户的资金暂时性的存放在 Aave 或 Compound 之上,赚取平台的基础 APY。如果有其他用户有借贷需求,那么 Morpho 会将资金取出,借给有需求的用户。这样点对点的借贷协议,再加上实际过程中的诸多优化,可以提升 Aave 平台内存留资金的问题,进而提升资本效率。
在这一阶段,Morpho 的主要产品被称为 Morpho Optimizers,也就是 Morpho 为现有的 DeFi 借贷协议搭建的一个中间件以提升资本效率。
根据 DeFillama 查找的历史数据,Morpho Optimizers 的 TVL 最高峰为 4 亿美元左右。根据目前数据显示,Optimizers 在 Aave V2 和 V3 上能分别提升 0.51% 和 0.29% 的 APY 收益。
Morpho 有一个硬核且牢固的创始团队。Morpho 团队由具有技术背景、多年来致力于研究加密领域高级主题的人员组成,他们在大学期间创立了该协议。Paul Frambot 担任首席执行官,并带来了他在巴黎电信和理工学院的区块链工程专业知识。Merlin Egalite 曾在 The Commons Stack、Kleros、Blockpulse 和巴黎数字实验室任职,积累了丰富的软件工程经验。Mathis Gontier Delaunay 曾担任 Kryptosphere 副总裁,现在负责研究工作,Julien Thomas 拥有蒙特利尔理工学院的数据硕士学位,负责指导开发工作。
上述四人作为创始团队成员,合作至今没有任何一人离开协议,保证了协议能够持续且及时的拓展与开发。类似如今大火的 Founder Mode 一样,在波谲云诡的加密市场中可以快速迭代出更有竞争力的新产品。在 2023 年,Morpho 还引入了此前就职于稳定币协议 mStable 的 DeFi OG 0xloth 负责 Morpho 的商务工作。团队成员还入选了 2024 福布斯「30 位 30 岁以下精英」榜。
不过如果局限于此,那 Morpho 几乎不可能真正的突出重围,不仅可能成为与主体协议比肩的项目,重要性和估值空间也难以打开。正如同另一个 DeFi 明星 Pendle 一样,适应市场积极转型,才让 Morpho 获得指数级增长。随后推的 Morpho 主力产品 Morpho Blue 让其真正的走向发展快车道。
Morpho 的独特创新 Morpho Blue
TVL 不到一年的时间从 0 到近 10 亿,这是 Morpho Blue 的数据表现。Morpho Blue 作为当今 Morpho 的核心功能模块,其设计存在很多巧思。
简单来说,Morpho 通过将借和贷分成市场和金库两个各自独立控制的分层模块,实现了专业团队管理且资金隔离和高效化。不仅拥有类似 Euler 模块化借贷平台的优点,又没有失去 Aave 这种单片借贷平台的流动性。

金库就像是 VC,资产就像是 LP。用户通过将资产存入由第三方风险专家策划的金库来赚取收益。每个金库都有由策划者确定的独特风险配置和策略,同时管理金库的专业策划者也会持续优化金库资产分配,减少了对用户时间的占用。值得指出的是,虽然有制定和优化策略的管理者,但资金与其他大多数借贷协议相同,是未托管的,所有权仍然保留在用户手中。
市场就像是要被资助的初创协议。Morpho 将所有金库的资金分配到市场中,不过只能将资金分配到策划者白名单中的市场。在 Morpho 的市场中,每个市场之中仅包含一种借款资产和一种抵押资产,拥有自己的利率。每个市场的风险也被限制在市场之中。由于市场的独特创意,限制了金库资金的风险,因此有更多的潜力可以为更多小众资产创建市场。即使出现意外情况,坏账都会立即在贷方之间分摊。
就像是用户在做资金配置一样,绝大部分选择稳健型投资,一部分可能会选择风险偏好高的投资,如今在 Morpho 中,金库与市场的组合,为用户带来了合理进行资金配置的方法。Morpho 并不会将资金分散到其他协议中。资金始终在 Morpho 内部进行流动。具体来说,资金的路径是从出借人到 Morpho 金库,再到 Morpho 市场。任何一方协议的黑天鹅也不会产生 100% 的资金流失。
当然 Morpho 金库中的资金运转模式是众所周知的超额抵押模式,而且因为金库-市场的模式,让借贷双方拥有了更高的效率。如果你还记得此前一些 RWA 协议因信用贷而引发的坏账问题,那么你放心,在超额抵押的协议中,任何金库的专家都没有办法因此作恶。举个最直观的例子,如果一个金库以 Coinbase 的 cbBTC 作为抵押借出 USDC,那么你的头寸会由 cbBTC 进行超额抵押,以防范坏账风险。
Morpho 构建的这种设计,可以让用户根据自己的风险偏好定制收益和借款选项。对借款人来说,Morpho 市场中更高的抵押率可以提高资金效率,没有额外费用的点对点借贷也可以降低成本。对存款人来说,不论是专业的策划者还是 Morpho 提供的不同风险偏好金库,都是更具吸引力的。
Morpho 某种程度上可以被当作企业级托管平台,公开透明,可以追溯。同时又满足了开发者和企业构建所需的任何功能,并保持完全控制权的要求——无需将治理权交给第三方或 DAO。今年 6 月份,Sky(MakerDao)就使用 Morpho 构建其 DAI 与 USDe 的借贷用例。

不仅仅是对于出资方,专业的开发者和团队还可以像 VC 或者 MM 的 GP 一样,对所管理金库的收益收取一定份额的费用。这样有利于激发策划者的积极性,促进其提升金库收益,从而提升用户的收益。
此前与 Aave 平台合作的加密专业研究机构 Gauntlet,在 2024 年选择了中止与 Aave 的协议,转而与 Morpho 合作,并担任策划者开启 Morpho 金库,Morpho 为 Gauntlet 等风险管理者提供更加开放和可扩展的模型。Gauntlet 的 Cannon 曾在接受 CoinDesk 采访中表示,Aave DAO 每年向 Gauntlet 支付一笔固定费用,但他的团队更希望其报酬随着业绩的增加而增加。而 Morpho 为风险管理者提供了赚取更多利润的潜力,并且灵活性更高。
从优化到重建,Morpho 的心路历程
在《Morpho 的使命:将金融基础设施变为公共产品》一文中,Morpho 团队剖析了协议发生根本变化的原因:团队最初专注于一项特定挑战——优化现有的加密借贷服务。但很快发现,系统性改进需要从头开始彻底重建借贷市场,不是将其打造为特定的产品或服务,而是打造为任何人都可以用来构建自己的产品和服务的金融基础设施。
Morpho 也在意识到问题,确立使命后一步步重建协议,最终完成了共享流动性且开放灵活的定制化借贷系统设计。未来也将进一步引入更多更简化的开发组件,与更多的开发者,策划者和用户建立紧密的联系。
将技术隐藏在细节中,Morpho 的极简操作指南
如果概念性的介绍让你头晕目眩,那么不妨直接上手体验一下产品。虽然有 Markets 和 Vaults 的新概念,但其实对于普通用户来说,Morpho UI 设计让使用没有门槛,易于理解。

如图,USDC 在池中的收益明细,包含基础收益还有第三方奖励和 MORPHO 代币
对于存款用户来说,在 Eran 页面通过搜索功能可以直接筛选出你需要的资产,存入资产后,不仅可以赚取借款人支付的基础收益,还可以获得 MORPHO 代币和由第三方提供的其他奖励。利息在从金库提现时发放,奖励则每月在奖励页面发放并可领取。
由于 MORPHO 尚未流通,尚未计入收益中,但 Morpho 还贴心的为在意 Morpho 协议发展的用户提供了一个新功能,通过加入 MORPHO 全流通市值(FDV)的方式计算下的金库收益率。

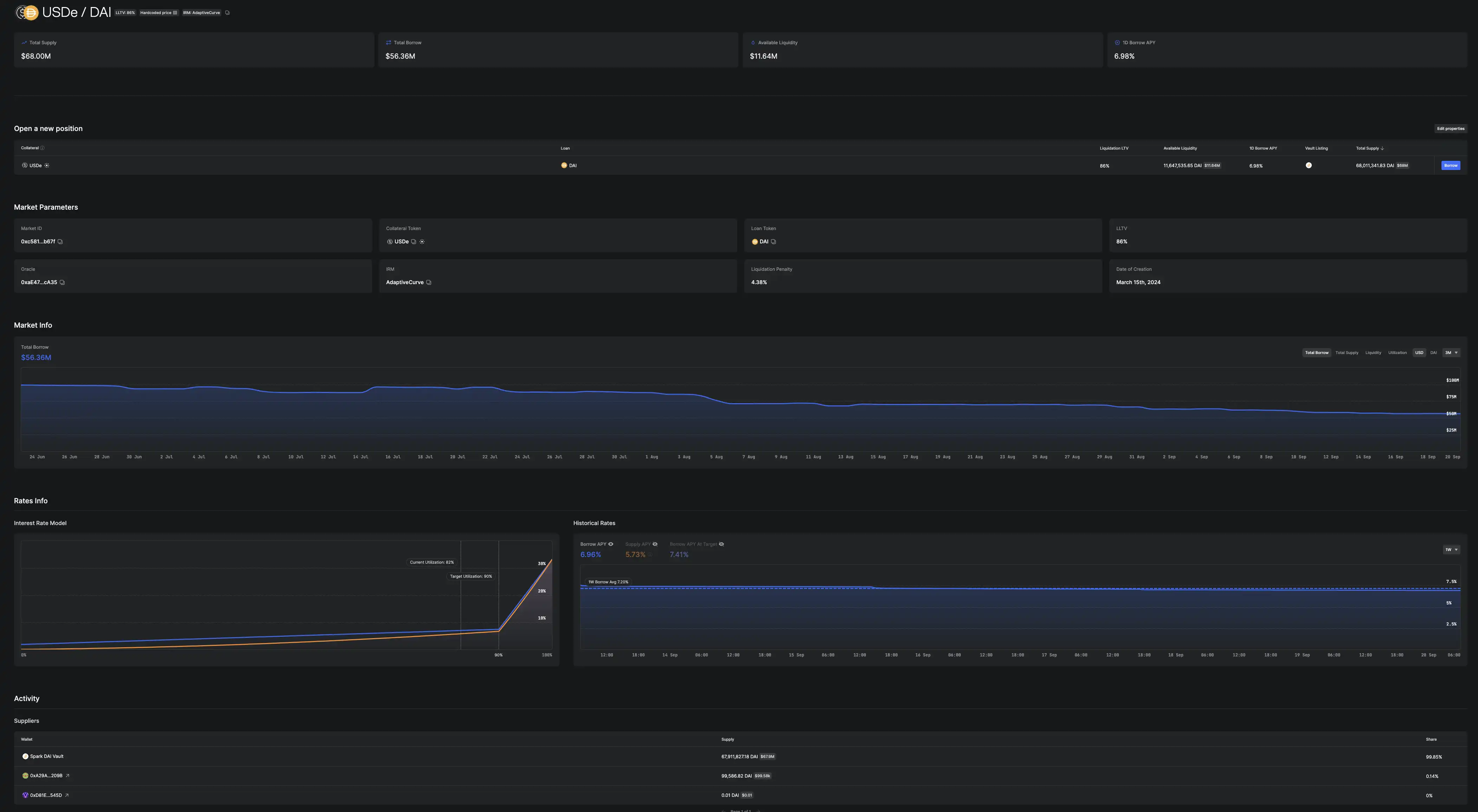
USDe/DAI 市场详细信息
Morpho 使用起来极其简单,但如果你是研究员或者潜在的合作伙伴,想研究其中具体细节的时候,Morpho 详尽的文档和 Vaults 又给了你足够的介绍了解释。以借款流程为例,详情页不仅详细记录了借款资产、抵押资产、清算贷款价值比(LLTV)和预言机,还有总额、剩余流动性和 APY 等常规数据,清算罚金、清算记录和金库坏账情况都有展示。考虑到 Morpho 的设计,市场是从哪些金库获得的流动性,以及借款人这些特殊信息也有全方位的展示,保证信息透明公开。
为什么 Morpho 可以扛起新一代 DeFi 大旗?
Morpho 的数据基本面
如今的协议都喜欢讲求营收。不论是 Pump fun 还是被社区唾弃的 friend tech,都是在没有发布代币前就完成了千万美元以上的协议营收。

作为重资产的借贷平台一直是最容易产生真实现金流的链上协议,Morpho 也累积了 2100 万美金费用。目前 Morpho 尚未对协议收取任何费用,但金库管理者可以为其金库设置绩效费。该费用通过收取金库产生的利息,最高绩效费为 50%。值得一提的是,实际运作过程中,这一值的平均水平大约为 10%,其中一些为 0%,这远低于 Aave 的 20-30% 的储备因子,这也是 Morpho 能提供比 Aave 更高效率的原因之一。

在今年上线 Base 网络后,Morpho 在 Base 网络的累计地址量已经超过 4.5 万。相较于更早版本的地址数,如今的 Morpho 有了数量级上的提升。

目前 Morpho 主要支持主网和 Base,如果上线更多 EVM 兼容网络和 L2,叠加代币激励和可流通预期,TVL 有可能会很快超越 Compound。
拒绝孤岛,与大量 DeFi 协议集成
正如同 Morpho 在其使命中所说的那样——成为公共物品,打造为任何人都可以用来构建自己的产品和服务的金融基础设施。要成为像 Uniswap 之类的 DeFi 底层协议,与整个 DeFi 赛道的集成必不可少。

除了上文提及到的与 Morpho 有联系的、MakerDAo、Ethena 和 Usual 等重要 DeFi 协议,Morpho 还集成了 Safe、Defi Saver、Furucombo、Superform 和 Instadapp 等 DeFi 赛道中久经考验的各种工具和协议。要知道 Morpho 的存款额在最高峰时超过了 30 亿美元,其中被借出的大量资产都通过专业的策划者的资产分配,都流向了我们熟知的各种 DeFi 协议之中。

还有资深的 DeFi 用户,通过使用 Morpho 完成了对 Ethena 的超长期套利。
MORPHO 能否为协议发展再添一把火?
MORPHO 是 Morpho 协议的治理代币,代币的最大供应总量为 10 亿。截止到 9 月份,MORPHO 分配情况为:
Morpho DAO 34.5%
用户 5.4%
Morpho Association 6.7%
为贡献者预留 5.8%
战略合作伙伴 27.5%
创始团队 15.2%
早期贡献者 4.9%

由 MORPHO 持有者和委托人组成的 Morpho DAO 负责治理 Morpho 协议。治理系统采用加权投票制度,持有的 MORPHO 代币数量决定投票权重。
MORPHO 代币持有者将能够对 Morpho 智能合约的部署和所有权(关乎到协议对其他网络的支持)、Morpho Optimizer 和 Morpho 的费用开关(关乎到协议的收益)、去中心化前端的托管和协议治理和管理 DAO 资金进行投票变更。
虽然 MORPHO 代币对协议极其重要,不过目前 MORPHO 代币和另一个重要协议 Eigenlayer 的代币 EIGEN 一样不可转让。这也就意味着它不能在 DEX 上交易,更不能上线那些重量级 CEX。
但是代币可以通过 DAO 投票使其变为可转让。目前 Morpho DAO 正在讨论 MORPHO 的可转让性,并且代币有很大可能会在年底前正式推出。
在讨论中还有社区成员建议 MORPHO 引入 veToekn,引入更多的激励措施,以扩大代币持有者数量和协议的 TVL 等整体数据;让 MORPHO 代币采用 JLP 式的回购策略,此举可以避免与质押相关的税收问题,并且不需要质押代币
DeFi 并没有消亡,只不过是换了一种发展方式,变成了所有参与者的习惯,同时也成为了行业不可缺少的根基。DeFi 估值逐步稳定下来,转变发展方式的当下,再度聚焦 DeFi,要找到项目长期可持续发展的商业模式,靠创新和实际推动项目发展。Morpho 勇于反省,最终靠创新寻找到新的市场契合点的 DeFi 项目可以说在浮躁的加密市场中属于凤毛麟角。
:
- 免责声明
- 世链财经作为开放的信息发布平台,所有资讯仅代表作者个人观点,与世链财经无关。如文章、图片、音频或视频出现侵权、违规及其他不当言论,请提供相关材料,发送到:2785592653@qq.com。
- 风险提示:本站所提供的资讯不代表任何投资暗示。投资有风险,入市须谨慎。
- 世链粉丝群:提供最新热点新闻,空投糖果、红包等福利,微信:juu3644。

ChainSage



