MIIX Capital投研周报(12.19–12.25):各加密赛道持续回暖,坎昆升级成明年初重头戏

《The Ninth Wave》 — — Ivan Aivazovsky
风浪越大,鱼越贵,食得咸鱼,抵得渴。
导语:
Solana经历了去年94%的暴跌后,在今年却惊人地回升了近800%,其TVL不仅推动了DeFi的增长,还让Solana超越了BNB链,成为市值第四的加密货币。仿佛在告诉世界:它是加密世界的下一个泵;
BTC依旧坚如磐石,继续着它作为数字黄金的统治。在BTC生态的铭文赛道,本周的故事充满了变化与惊喜,我们看到了比特币网络上铭文技术的蓬勃发展,让这个最古老的加密货币在新的领域焕发了第二春;
而ETH预计在即将到来的坎昆升级中,不仅将大大提升网络效率,还为整个生态系统带来了一股清新之风;
这一周,我们不仅见证了技术的进步,更感受到了市场情绪的回暖,每一个故事都如同精心编织,迎接牛回的诗篇,让我们期待着即将到来的Web3.0时代光芒。
1、要闻回顾
1.1 热点事件
- 全球约4.25亿人拥有加密货币,去年全球链上稳定币转账近9万亿美元;
- CoinShares:上周数字资产投资产品净流入1.03亿美元;
- 比特币减半时间预计为2024年4月22日,已剩余不足120天;
- BTC被特斯拉反超,跌出全球市值TOP10行列;
- 芝商所BTC期权未平仓合约创历史新高;
- 鲸鱼投资者一周内抛售约5万枚BTC,价值超22亿美元;
- ETH长期持有者持币量占比超过70%;
- ETH开发者会议:预计明年2月底在主网进行Dencun升级;
- 过去几周主要EVM链上95%的交易活动为铭文铭刻;
- Solana突破$100,市值排名第四,超过 BNB 和 XRP;
- 价值约8200余万美元的OP代币将在本周解锁;
- K33 Research:美国现货比特币 ETF 的批准似乎“已定”于 1 月份;
- 比特币现货ETF很可能于1月10日前获批,贝莱德申请首先获批概率最高;
- 美上诉法院最终裁定没收与暗网丝绸之路相关的69,370枚比特币;
- 阿根廷批准使用比特币结算合同;
- 日本企业加密资产将无需征市值计价税;
- 萨尔瓦多国会批准比特币“捐赠”移民法,预计将在未来几天内生效;
- Worldcoin与微软旗下沙盒游戏《我的世界》集成;
- Coinbase在法国获得加密货币牌照;
- Pantera Capital合伙人发布2024年加密行业6大预测;
1.2 投融资观察
上周(12.18–12.24)全球区块链有22起投融资事件(DeFi、NFT和元宇宙赛道未公布投融资事件),资金总规模超3.1亿美元,与前一周相比融资数量与资金规模均有所增加,概览如下:
链游赛道公布2起投融资,其中韩国游戏巨头Nexon旗下NFT游戏项目MapleStory Universe宣布获得1亿美元投资,投资方未披露。据悉,MapleStory(冒险岛)于2003年在韩国首次亮相,此后在全球其他几个国家发行;该游戏具有各种不同的职业可供选择,每个职业都有自己独特的技能。
基础设施与工具赛道公布7起投融资,其中Web3 质押协议 Web3mine 完成 600 万美元种子轮融资,1kx 领投,Protocol Labs、PL Ventures等参投。web3mine 旨在让世界能够集体协调资本和硬件,为每个人构建开放、高性能和弹性的计算基础设施;
中心化金融公布2起投融资,其中银行即服务平台Fiat Republic完成700万美元融资,Kraken Ventures参投;
其他Web3/加密相关项目公布11起融资,其中艺术家直连粉丝平台Medallion宣布完成1370万美元A轮融资,Dragonfly和Lightspeed Faction共同领投,该平台致力于弥补音乐产业中艺术家与粉丝在线关系管理的空白,目前已有20名艺术家使用Medallion构建粉丝社区,预计2025年或更晚对更广泛艺术家开放;
1.3 政策动态
中国工信部:将加强推动Web3.0技术创新和产业高质量发展
近日,中国国家工信部在回应全国政协提案时表明,将加强推动Web3.0技术创新及其产业的高质量发展。这一消息无疑为关注数字经济和区块链技术的人们带来了新的希望和期待。工信部提出鼓励NFT、分布式应用DApp等新模式的探索,并关注跨链、隐私计算、智能合约等关键技术。此外,还提到了安全、监管、治理等重要议题,显示了中国在该领域的发展是全面且审慎的。
俄罗斯政府在考虑允许矿工以出口方式出售加密货币
在全球范围内,俄罗斯作为一个重要的加密合规市场,其政府正在考虑允许加密矿工出售其所开采的加密货币,类似于其他出口产品。这一动向是俄罗斯对加密货币采矿合法化法案的一部分,显示了俄罗斯在数字货币领域的积极态度。
Mike Novogratz:SEO将于1月10日前批准现货比特币ETF
美国市场方面,Galaxy Digital创始人Mike Novogratz预计美国证券交易委员会(SEC)将在2024年1月10日前批准现货比特币ETF。这一预测是基于SEC主席Gary Gensler与灰度诉讼之间的进展。同时,K33 Research的分析师也表达了对批准的乐观预期。
美上诉法院最终裁定没收与暗网丝绸之路相关加密货币
美国上诉法院最近确认了一项判决,正式没收与丝绸之路暗网市场相关的大量比特币和其他加密货币。这一事件再次提醒了公众对于加密货币安全性和合规性的关注。
戴安娜·蒙迪诺:阿根廷将接受BTC作为合同协议
阿根廷政府也在加密货币领域迈出了重要一步。外交部长戴安娜·蒙迪诺确认了接受比特币作为合同协议的官方立场,这标志着该国对比特币法律认可的进一步发展,并可能激发其他国家考虑类似举措。
数字卢布将纳入俄罗斯国家税法
俄罗斯总统普京签署的法律将数字卢布纳入国家税法,这不仅是数字货币税收领域的重要进展,也显示了俄罗斯在推动数字经济方面的决心。
日本公司持有第三方加密资产将无需征收市值计价税
日本政府通过了2024财年税制改革纲要,其中涉及加密资产(虚拟货币)税收制度的调整。这一改动将使得公司持有第三方发行的加密资产无需征收市值计价税,仅对出售产生利润进行征税。
总体来看,无论是中国的Web3.0技术创新推进、俄罗斯与阿根廷的加密货币市场政策变动,还是美国SEC对现货比特币ETF审批的预期,以及日本税法的改革,都反映出全球范围内对于数字货币和区块链技术日益增长的关注和接纳。这些动态不仅为投资者和消费者提供了新的信息和视角,也为未来数字经济的发展趋势提供了有力的指示。
2、行业数据
2.1 链上数据

本周SmartMoney的关注点仍然在BTC生态上,其中MUBI是BTC到ETH的跨链桥、BSSB是BTC上的稳定币项目、wBRGE也是BTC到ETH到跨链桥。这些实用性项目逐渐在BTC生态中展露头脚,不再是单纯的铭文项目。我们认为这些项目均值的着重关注,目前我们来分别看看这几个项目的数据情况:
MUBI

Multibit是BTC生态与EVM的跨链桥基础设施,是刚需产品,以coingecko统计口径2亿7600万美元市值,目前仅仅上线了跨链桥功能,包括Staking、Farm、Swap等功能均未上线。相比于BitStable,其功能上线的覆盖范围明显少于BitStable。
目前$MUBI已经上线Gate.io、MEXC、HTX等交易平台,暂未上线OKX、Binance、Coinbase、BYBIT这些一线交易平台,X平台上关注人数26634人,平均一篇帖子浏览量在2万以上。
BSSB

BitStable 能够根据比特币生态系统抵押资产生成稳定币 DAII,BSSB集成了跨链桥、借贷、LP池等功能。以Dexscreen统计口径,目前市值7450万美元,代币全流通。流动性正常550万美元。
平台用户可以使用“BSSB Governance”批准的资产作为抵押品来生成 DAII,但仅支持 ORDI、MUBI 和 BTCB 资产作为抵押品(当前已经铸造的DAII达到了3000万美元,总TVL达到3000多万美金,与EVM生态的Stargate、Lybra、Radiant相当)。另外,BitStable 已将部分 DAII 跨链至以太坊上,支持 DAII 持有用户与 USDT 进行兑换。

项目整体较为完善,我们在链上看到OKX的内部钱包进行了购买交互的操作,并且Coingecko上API检测工具也检测到OKX的该代币API,因此具有一定概率上线OKX,当前已经上线的交易所包括:LBank、Uniswap、CoinW、HTX。X上9609人关注,帖子浏览量2万+/篇,网络关注度较高。
wBRGE

OrdBridge是BTC生态跨链赛道的TOP2,受益于MUBI的上涨和BTC生态建设的发酵,wBRGE是MUBI的杠杆标的,但是其目前的项目进展一般,其项目功能涵盖度远低于Multibit,目前上线的交易暂未有统计。根据Dexscreen统计口径,FDV $34.4M,MKT CAP $14.6M。
2.2 CEX数据
币安资金 7d 流动转正,达 2.72 亿美元,OKX 减少 2.79 亿美元,除此之外,仅有 Robinhood 和 Huobi 资金流量为负,市场整体环境转暖,各大交易所稳中向好。
Binance净资产远超其他CEX

以月为时间尺度考量,币安 30d 净流入资金 19.47 亿美元,和其他交易所拉开较大差距,市场地位仍非常稳定。
HuoBi储备金长期不足

另外,最值得关注的是HuoBi存在HTX储备金不足的问题,据 @Phyrex_Ni 推特观点:HuoBi资产储备部分长期不足,ETH 甚至只有 1 个的情况。
韩国市场逐渐发力

The Block 数据:本周币安占据市场总交易量的 40%,韩国的 Upbit 紧随其后,可见韩国市场逐渐发力,韩国市场值得更多关注。
总交易量较前两周回落

本周交易所日交易量在 350 亿美元左右波动,较前两周稍有回落,本周新币上架高潮期已过,铭文的火热恐难以持续,Mobile 为代表的 DePIN 赛道稍显单薄,难以支撑全体市场交易量。
Binance衍生品继续领跑

在衍生品部分,Binance、OKX 和 Bybit 占据前三强的位置,其中币安 24h 交易量为 460 亿美元,超过二三名的总和。
2.3 DEX数据

本周DEX 相较于CEX 的现货交易量占比为 11.18%,呈现下滑趋势,一方面,Curve 被盗事件导致人们对 DEX 信心仍处于回暖期,另一方面,CEX陷入了铭文和 DePIN 狂热,接连上币导致流量剧增。
Uniswap 交易量与Cinbase相近

Uniswap 交易量20 亿美元左右,与CoinBase相近,约是币安130 亿美元的6.5%,可见DEX与CEX头部的对比仍然差距较大,而Binance则已经渡过最危险的阶段,重新占据整个交易所的龙头位置。
聚合器1inch领跑,非EVM 网络值得关注

在以太坊聚合器 DEX 上,1inch 本周继续领跑市场份额,在 60 亿美元份额中,占比过半,达 31.9 亿美元,但是随着 Solana 等网络的数据持续走高,我们将更多关注非 EVM 网络的市场变化。
Solana 交易量次超越ETH

其中,最令人印象深刻的是 Solana DEX日交易量历史上第二次超越以太坊,以 12 亿美元暂居第一,随着 SOL 的持续走高,以及 Bonk 等 Meme Coin 的活跃,这一竞争态势将长期持续。
2.4 市场焦点
最近Solana生态系统内的空投和价格上涨让许多生态系统参与者突然“暴富”,并对Solana未来的成功变得更加自信。

一些分析师认为,Solana将对ETH进行“flippening”,而不是传统的ETH-BTC“flippening”。在关键领域如DEX交易量、NFT交易量和一般活动等方面,Solana已经实现了“flippening”,而且仍有可能超越ETH。
Solana活跃地址数超过ETH三倍

Solana 目前的活跃地址数量是以太坊的三倍多,网络上的每日活跃地址接近 110 万个(不包括投票交易)。仅第四季度,Solana 上的活跃地址增加了近 400%,而以太坊上的活跃地址仅增加了 3%。
虽然 Solana 上的低成本交易使创建新地址变得更容易(尤其是空投狩猎),但较低的单位成本也使得 NFT 和 DeFi 领域的新型产品成为可能,例如:用户可以在 DEX 上交易较小的头寸并获得盈利,而不会因为高昂的 Gas 成本而侵蚀潜在的利润。
Solana链DEX 交易量排名第二

Solana 近 60% 的 DEX 交易量是通过 DEX 聚合器 Jupiter 驱动的,它已经超越了以太坊上的 Uniswap V3。Jupiter 的交易被路由到基础 DEX 来结算订单,其中最大的是 Orca。Orca 现在是加密货币领域第二大 DEX,仅次于以太坊上的 Uniswap V3。
Solana的NFT 交易量本周最高

除了 DEX 交易之外,Solana 上的 NFT 交易量也大幅增长,在过去 90 天内增长了近 500%。交易量的激增是由 Mad Lads 和 Tensorians 等系列推动的,并一度使 Solana 成为以 7天 NFT 交易量的最大公链。
3、赛道趋势
3.1 Layer2

当前最重要的事情就是以太坊的Dencun升级,其引入了Blob交易格式,预计将为Layer2整体扩容3–5倍。并且伴随着Dencun升级的临近,Layer2的整体TVL在逐渐升高。

本次为 ACDE 第 177 次电话会议,初步确定了 Goerli、Sepolia、Holesky 的分叉时间,分别为 1 月 17 日、1 月 31 日和 2 月 7 日,如果进展顺利,Dencun升级将在2月份上线主网。截止笔者目前写文之时,ETH/OP/ARB/Metis等币价均有大幅上涨,ETH也短时突破2300美元,市场正在逐渐押注Dencun升级。
ETH核心开发者共识电话(ACDE)每两周一次,主要讨论和协调对ETH执行层(EL)的更改。
随着Dencun升级的炒作来临,我们预计明年Q1 zkSync、SatrkNet等也将进入发币周期。本周的TVL数据来看,Optimism的数据表现最为亮眼,币价上涨幅度也最高。
值得注意的是Metis 本周发生了大幅的TVL上涨,主要原因是Metis上的生态TVL均出现了普涨行情,值得继续关注Metis的最新发展。我们认为Metis的上涨主要原因是Dencun升级的炒作,市值较低,对于市场投机上涨来说是很好的标的,因此Metis出现了本周的异动。
总的来说,随着Dencun升级的炒作预期逐渐加强,大家可以更多将目光放在这些Layer2已经发币的龙头项目之上,可能具备更高的看涨杠杆。
3.2 DePIN

DePINscan: DePIN 设备分布图
DePIN,即 Decentralised Physical Infrastructure Networks(去中心化实体基础建设网络)。尽管具体的项目进展和市场动态数据没有详细披露,但从整体趋势来看,DePIN市场正处于一个关键的发展阶段。随着技术创新和市场需求的不断增长,DePIN有望成为区块链领域一个重要的增长赛道。
Helium:去中心化无线网络协议
Helium试图构建一个通用的、分布式的、经济激励的物联网设备无线网络。消费者可以购买若干个 Hotspot(即 Helium 网络中的硬件热点),为附近的物联网设备提供信号覆盖,从而参与到网络建设中并赚取代币。
Helium网络中支付数据传输费用的方法是燃烧原生代币HNT,而近期大热的$MOBILE持有者可以燃烧他们的$MOBILE获得在池中按比例分配的HNT;作为5G热点的奖励,MOBILE Token用以扩展Helium 5G覆盖范围。$MOBILE是 Helium 的子币,手机卡业务的经济模式类似 Filecoin,目前挖矿回本周期只有 2 天,吸引大量炒作用户和工作室。
Render Network:分布式 GPU 渲染网络平台
Render Network是 OTOY 公司旗下基于区块链上的分布式 GPU 渲染网络平台,由艺术家和 GPU(图形处理单元)算力提供者组成,能够为全球用户提供触手可得的强大渲染功能。简单来说,RNDR 的愿景是让 GPU 云渲染大众化,它扮演一个撮合平台,将希望执行渲染作业的用户与具有空闲 GPU 的用户连接起来,以处理渲染工作。
11 月 2 日,Render Network已成功完成对 Solana 的升级,此次升级不仅包括 Layer1 生态的迁移,还包括新代币(RENDER)的发行以及新的 Burn and Mint Equilibrium(BME)代币经济模型的实施。
市场分析指出:DePIN赛道正在经历一些关键的趋势变化。随着区块链技术的不断成熟和应用,DePIN市场正吸引着越来越多的投资者和企业关注。这些新兴趋势预示着DePIN赛道将对多个行业造成深远影响,并可能成为未来几年内重要的增长点。
3.3 铭文
BTC的 Ordinals 协议出现后,BRC20,Ordinals 资产等在比特币链上掀起一波浪潮,吸引了众多 Ordinals 玩家涌入 BRC20 之中,也造成BTC链上 Gas 持续走高,最高峰时的最低确认 Gas 甚至达到了400 s/vb,突破三年内的最高 Gas 。
Ordinals 铭文铸造数量,图片来源:Dune @dgtl_asserts
从 Inscriptions 的铸造数据来看,铸造数量趋于稳定,保持在较高的数量。
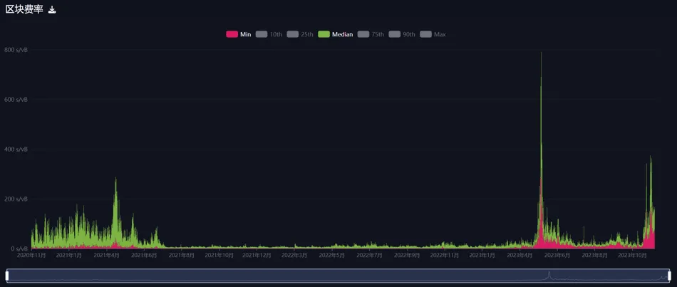
近三年比特币费率,图片来源:Mempool.space
从三年期BTC区块费率图可以直观地看出,在今年5–6月和今年11月,费率直线飙升,这也体现了用户对于铭文协议的热情,不光是 BRC20 协议,各种基于比特币网络开发的协议均在此阶段发行,带来了一波 “Bitcoin Summer” 。
在BRC20交易活跃的平台中,OKX和UniSat占据主导地位。OKX推出的Web3钱包提供了良好的用户体验,而基于BRC20-Swap的创新,则为Ordinals生态系统带来了流动性的提升。用户现在不仅能进行代币交换,未来还可能涉及借贷和衍生品交易。据Galaxy Research and Mining预测:到2025年,Ordinals市场的市值将达到50亿美元,然而当前铭文数量的爆炸式增长,以及$Ordi和$Sats市值的显著提升已经表明,市场的潜力可能被低估了。
4、观点聚焦
4.1 DePIN 能否成为BTC 铭文后有一个重要叙事?
Bandenna Capital 合伙人Paul Veradittakit:近年来,大量时间、精力和资本被投入到去中心化应用的可扩展性问题中。未来一年链上的人工智能系统、去中心化物理基础设施网络(DePIN)、链上知识图以及完全链上的游戏和社交网络将变得更加经济可行,并可能会从根本上重塑链上数据经济。
Messari 的 Crypto Theses 2024中非常看好并强烈推荐DePIN赛道,说 DePIN(物理基础设施网络)不太受到炒作的驱动和影响,而是围绕着行业且远超金融领域关键解决方案,单是对去中心化冗余的需求就可能导致需求激增。尤其是在人工智能驱动的对 GPU 和计算资源的需求上。
LD Capital:Depin 赛道作为 Mass Adoption 通道同时连接 AI 板块,是一个可以拥有宏大叙事并且可以被资本选择的破圈赛道。未来十年我们能够期待传统机构注入增量资金, 传统资金的介入会颠覆以往围绕加密原生应用程序的完全链上经济投机的偏好,转向更具链下逻辑和现实 impact 的投资机会,DePin 在加密发展进程中的重要性和投资潜力,契合了寻找加密世界新叙事资金的需求。
Coinbase’s 2024 Crypto Market Outlook:DePIN 作为区块链技术的一个强大现实应用案例,有潜力颠覆现有范式,但它仍相对不成熟,面临诸多挑战。这些挑战包括高初始投入、技术复杂性、质量控制以及规模经济等。此外,许多 DePIN 项目专注于如何激励参与者提供必要的硬件,但只有少数项目开始着手于推动需求的金融化模型。尽管 DePIN 的价值展示可能会早期到来,但实现这些好处可能还需数年时间。因此,市场参与者仍需要采取长期观点才能投资该行业。
市场和机构都认同并看好DePIN未来在行业中的重要位置,但展现现在看,DePIN的高投入和技术复杂性决定了参与者激励方案的重要性,以及真正落地产生回报需要很长时间周期,这需要行业开发者的持续创新和推动,也需要更多传统资金的注入。
4.2、ETH 涨幅与BTC相比欠佳
摩根大通分析师Nikolaos Panigirtzoglou :我们相信明年以太坊 ETH 将重新确立自己的地位,并在加密生态系统中重新夺回市场份额,主要的催化剂是 EIP-4844 升级或 Protodanksharding,预计将在 2024 年上半年进行。我们相信,这次升级可能会在改善以太坊网络活动方面迈出更大的一步,从而帮助以太坊表现出色。
Grayscale Research :2023 年以比特币为重点的交易所交易产品 (ETP),包括美国的期货产品和海外的现货产品,净流入额约为 20 亿美元。相比之下,同期以 ETH 为重点的 ETP 的净流入额仅为 2400 万美元。这可归因于比特币今年特有的积极因素,以及以太坊链上活动复苏缓慢。但 ETH 今年在绝对值和经风险调整后的表现依然优于传统资产。以太坊不断增长的 L2 生态系统可能会吸引新用户,并支持该代币在 2024 年的估值。
最近一段时间铭文、GmaeFi和DePIN的热度轮次展现,加上行业内对ETF的高度期盼,BTC在2023年,尤其是Q4的表现远超ETH,但是这恰恰是由于热度聚焦的差异导致,从整个市场的趋势数据来看,ETH的涨幅在正常区间内,且处于相对较高位置,这也说明新一轮的牛市还在路上,并未真正到来。
4.3 2024年加密市场趋势预测
VanEck:预计超过 24 亿美元将在 2024 年第一季度流入新批准的美国现货比特币 ETF,并推动比特币价格上涨。尽管存在大幅波动的可能性,但比特币价格在 2024 年第一季度不太可能跌破 3 万美元。
Bitwise:比特币在 2023 年的表现优于所有主要资产类别,上涨了 128%,而标准普尔 500 指数回报率为 21%,黄金回报率为 12%,债券回报率为 2%,我们预计这一趋势将在 2024 年继续,比特币的交易价格将超过 80,000 美元,并创下历史新高。
Gemini:比特币现货 ETF 获批后一年内,比特币价格将上涨 123%。根据黄金持有量和回报的历史关系,批准后比特币持有量的增加可能会推动价格活动。
富达投资全球宏观总监 Jurrien Timmer:如果美国财政部的通货膨胀保护证券(TIPS)实际利率保持在 2.5% 的水平,到 2025 年,比特币的价值可能会达到 41,553 美元。如果实际利率下降到 2021 年的 -2% 水平,比特币可能会迎来高达 175% 的激增,达到 96,210 美元。
Matrixport:到 2024 年 1 月SEC将批准比特币 ETF,预计交易将于 2 月或 3 月开始。我们在 2023 年 2 月 3 日设定的 2023 年年底目标为 45,000 美元,这一目标显得雄心勃勃,因为当时比特币的交易价格为 22,500 美元。然而,随着行情走高接近 40,000 美元的水平,这个价格目标可能是可以实现的。
渣打银行:加密货币春天已来,预测到 2023 年底,比特币的价格可能会上涨至 50,000 美元;到 2024 年底比特币价格目标从 4 月份预测的 10 万美元提高到了 12 万美元。
发布预测的机构均对ETF的通过持肯定态度,并认为ETF通过后的市场行情将进入新一轮的牛市,但对ETF通过后的短期行情持有不同看法,渣打银行的预测甚至提高到12万美元,这表明市场和机构都已经或正在为新一轮的牛市做准备,但是事实上ETF是否通过并不取决于机构的预测,不到最后一刻,所有预测也仅仅是预测而已,但投资者必然会提前开始布局。
5、下周关注
12 月 26 日
- UniSat 将从 12 月 26 日起开始支持 ARC 20;
- dydx(DYDX)将于晚11点解锁约216万枚代币,价值近680万美元;
12 月 27 日
- 币安新币挖矿 Fair Mode 上线 NFPrompt(NFP),交易将于 12 月 27 日开放
- Xai 将于 12 月 27 日进行代币空投;
- Viction Horizon Hackathon 黑客松开启,线上提交将于 12 月 27 日截止;
- Yield Guild Games(YGG)将于晚10点解锁约1669万枚代币,价值近700万美元;
12 月 28 日
- HashKey Exchange 计划在 12 月 28 日推出其做市商项目;
- Namada无人认领的空投将分配给已登记地址, 12 月 28 日截止领取;
- BakerySwap 新一期 Launchpad 将上线 BitLand(BLLB), 12 月 28 日开放投入;
12 月 29 日
- Wormhole与Borderless Capital合作推出Base Camp加速器计划,申请将于12月29日截止;
- 固定利率借贷协议Yield Protocol宣布将停止运营,所有借贷活动将于12月29日结束;
12 月 30 日
- 分析师:美国政府或在 12 月 30 日再次出售所持有的 BTC;
12 月 31 日
- 币安将移除 BUSD,提现业务将于 12 月 31 日停止;
- Kava 15 主网将于 12 月 7 日上线,KAVA 代币通胀率将于 12 月 31 日永久降至零;
- Helio Protocol 完成协议升级,建议用户在 12 月 31 日之前还清 BUSD 贷款;
6、结语
比特币的减半事件预计将在2024年4月到来,这大概率会进一步推动价格上涨。同时,以太坊的技术升级也被看好,有望提升其市场表现。稳定币的交易量和应用场景预计将继续扩大,而去中心化金融(DeFi)和非同质化代币(NFT)等领域也将迎来新的发展机遇。
在监管方面,虽然SEC对加密市场的监管态度引发了许多讨论,但业界普遍认为清晰的监管框架将有助于保护消费者权益并促进行业创新。展望未来,加密货币市场有望在波动中寻找到新的增长点,并在更加成熟的监管环境下迈向更广阔的发展空间。
本周,随着美国进入圣诞假期,美联储官员不太可能突然出场打击市场预期,“降息之火”恐在市场继续肆虐。对于交易者而言,许多交易员因圣诞和新年假期“下线”,市场流动性将会短缺,并可能在没有任何真正消息的情况下大幅波动,如果有新闻头条,它们对市场的影响可能会比平时更大。换句话说,低流动性状况会放大波动性,但风浪越大,鱼越贵,
如坊间推崇的匹马《致军班书》中谈到,所谓的时机稍纵即逝都是表像 , 沉醉于众说纷纭之中颇感因噎废食,你看到的都是战术层面的时机,而失去了更多计谋上的机关,你需要做的是从一些乐成案例中去倒推要领论,通过系统性理论性的进修,指导投资而不是按照缤纷信息盲目跟班,临渊羡鱼不若退而结网。
通过不断学习和实践,才能在投资的海洋中捕捉到属于自己的”鱼”。要有长期的视角,避免短视和冲动,因为结网是一个需要耐心和技巧的过程,正如稳健投资一样需要时间和智慧。只有熟悉了背后的逻辑才气胸中有丘壑,不为外界所滋扰。提前祝大家新年快乐!
- 免责声明
- 世链财经作为开放的信息发布平台,所有资讯仅代表作者个人观点,与世链财经无关。如文章、图片、音频或视频出现侵权、违规及其他不当言论,请提供相关材料,发送到:2785592653@qq.com。
- 风险提示:本站所提供的资讯不代表任何投资暗示。投资有风险,入市须谨慎。
- 世链粉丝群:提供最新热点新闻,空投糖果、红包等福利,微信:juu3644。

MIIX Capital








